Build, backtest, and deployautomated crypto strategies.

Create visual rules, validate them across historical data,and run them through a platform designed to stay clear under live execution.

Visual builderDesign entries, exits, indicators, and risk logic without a script-first workflow.
BacktestingValidate strategy behavior before going live and review the results with less guesswork.
Live executionMonitor logs, orders, and project state through a clearer operating layer.
Why Norena

A cleaner interface for serious trading automation.

Norena is being shaped to explain the workflow clearly—from strategy creation to testing to live operations—without the clutter older platforms are known for.

Build

Rule-based strategy creation

Define entries, exits, indicators, and conditions through a visual workflow that still feels deliberate and professional.

Validate

Paper-first execution flow

Test logic, inspect behavior, and tune project settings before pushing a strategy into live execution.

Operate

Visibility after launch

A serious platform needs logs, order context, and monitoring that explain what happened after a strategy starts running.

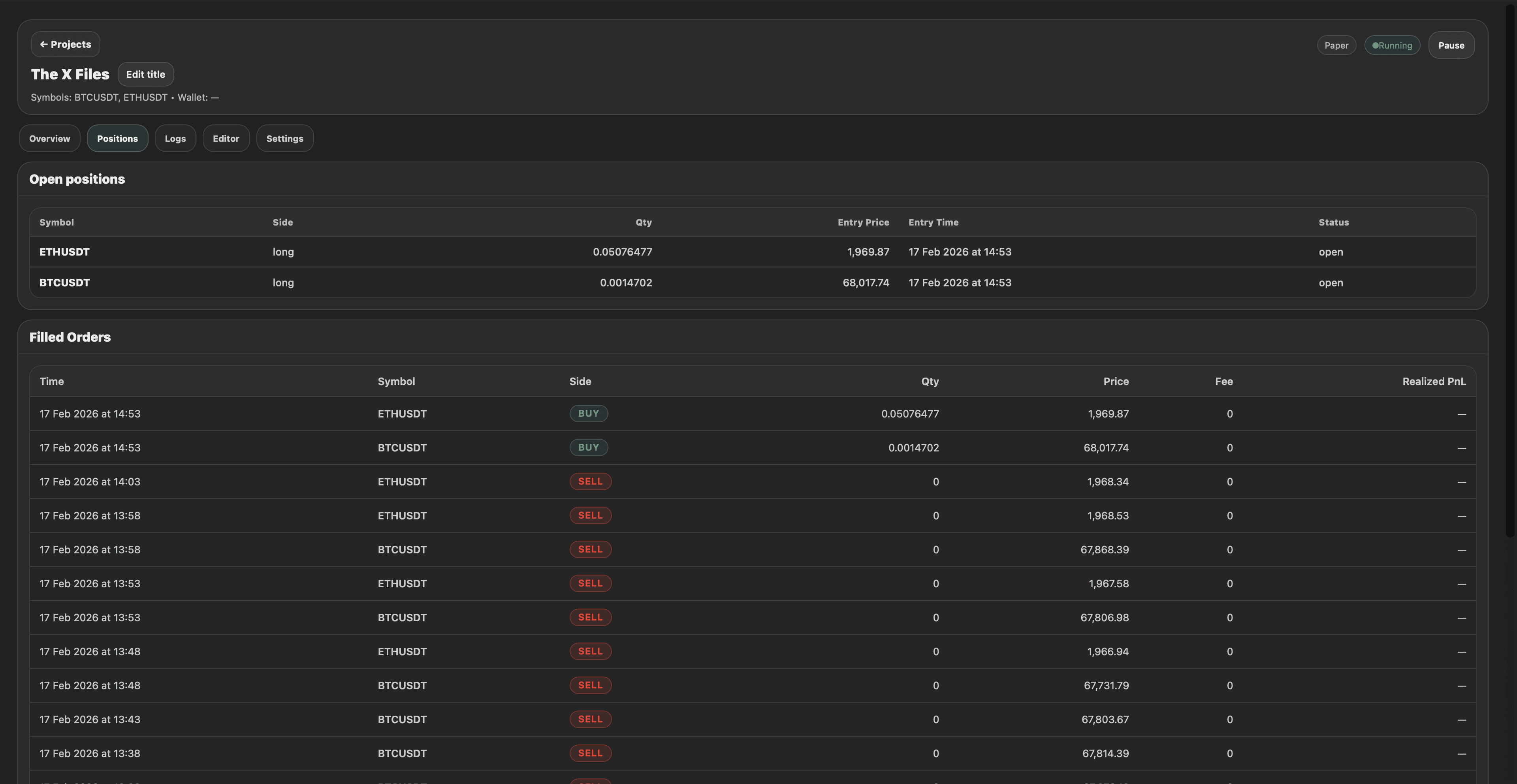
Norena strategy builder
Builder

A visual editor that still feels disciplined.

Norena is built around structured strategy creation, not toy-like automation. The workflow should be easier to understand than older competitors without losing seriousness.

  • Visual logic: define entries, exits, and conditions with blocks.
  • Faster iteration: update, compile, and run without a messy setup cycle.
  • Product depth: the strategy layer is designed to grow into broader platform architecture.
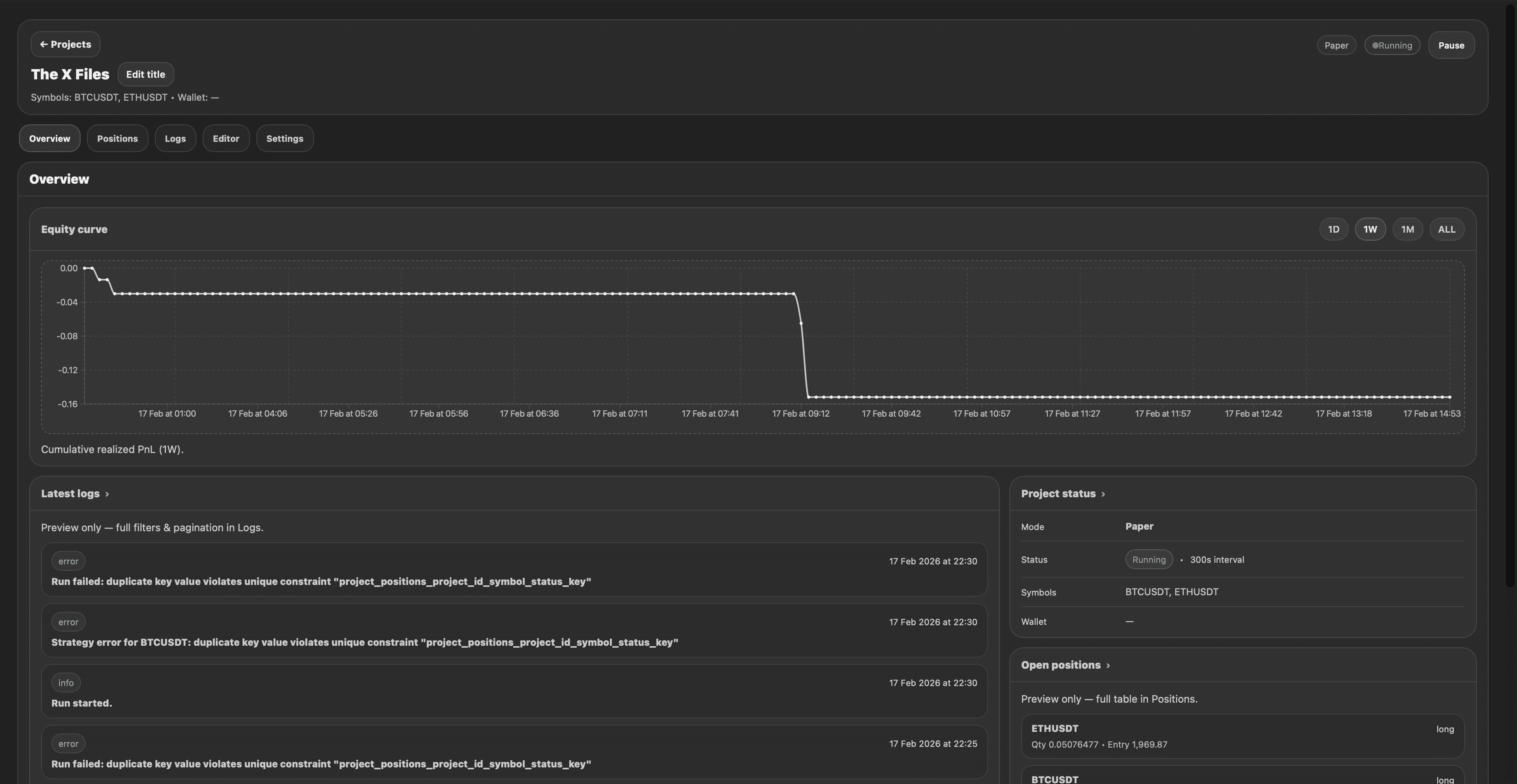
Norena execution logs
Execution and monitoring

See what happened, not just that something ran.

Visibility is part of the product, not an optional extra. Execution logs, positions, and project state should make the software feel trustworthy the moment someone lands on the site.

  • Detailed logs: understand why actions happened and how the project behaved.
  • Position visibility: review project state and execution outcomes without black-box guesswork.
  • Cleaner operations: monitor active workflows through a modern interface instead of a cluttered legacy dashboard.
Platform direction

More than a builder: a broader automation platform.

Norena should present more than a single editor screen. The product direction includes stronger project structure, deeper trading support, and a real ecosystem around strategies.

Core workflow

Build, configure, run, review

The foundation is one coherent flow from strategy logic to project settings to live operations and review.

Trading depth

Futures and deeper strategy tooling

Norena is moving toward more serious trading capabilities, more indicators, and stronger project architecture.

Community layer

Templates, marketplace, and discovery

A broader ecosystem creates more product depth and makes the public site feel like a company, not just a landing page.

FAQ

The questions people should be able to answer fast.

Trust comes from clarity. A serious product website should handle the obvious questions cleanly, without hiding them inside a weak default accordion.

What is Norena?
Norena is a visual platform for building, testing, and running automated crypto trading strategies. It is designed for traders who want more control and visibility than typical black-box bot tools.
Do I need to code?
No. The core workflow is visual. You build rules with blocks, configure your project, then run and monitor it through the platform.
Does Norena hold user funds?
No. Norena connects to user exchange accounts through API keys. The product direction is non-custodial automation, not custody.
Can I test before going live?
Yes. Paper trading and run monitoring are core parts of the workflow so strategies can be validated before live execution.
Get started

Build with clarity.Test with confidence.Launch with control.

Start building inside Norena, explore the docs, and shape your trading workflow through a platform designed to feel cleaner, sharper, and more trustworthy from the very first screen.